众所周知,医药中间体是药品合成工艺中的关键化工原料,是药物在生产过程中尚未成为最终活性成分的中间化合物。医药中间体无需药品生产许可证,普通化工厂就可生产,满足特定纯度要求即可用于制药。

所以对于医药或化工行业来说,医药中间体的应用情况非常重要,根据摩熵医药数据统计,目前已有中间体达10万余种,参与的反应试剂达10000余种。但你知道如何通过医药中间体查询应用于哪些原料药或药品么?或通过某产物查询应用了哪些中间体么?今天笔者摩熵医药的原料药数据库手把手教学医药中间体的查询方法。
先简单介绍一下摩熵医药-原料药数据库这个工具,该工具整合了原料药基本信息、用量推算、供应商、合成路线、海关进出口、登记注册等多方面数据,并关联了全球上市对应制剂、专利等信息。其中在合成路线板块中就详细收载了23000余条合成路线、10万余条中间体及1万余条反应试剂的详细信息,可通过化学名称、结构式、中间体、反应试剂查询合成路线基本信息(合成路线图,各步反应物、反应条件、转化率等,并包含具体的反应物补充说明、基团说明等信息),研究路线种类、反应步骤、总收率等便于研发阶段的前期调查,及原料药合成多路线的分析比对。
详细查询步骤及应用场景:
①进入摩熵医药-原料药专版数据库-->点击栏目‘合成路线’-->输入‘中间体’-->点击’检索’

②以点击‘Methosulide(M-5011)’的合成路线为例,可以看到该化学物质的基本信息、路线对比、中间体、反应试剂及参考文献等详细信息,通过点击右上角下载图标,即可下载全部内容。

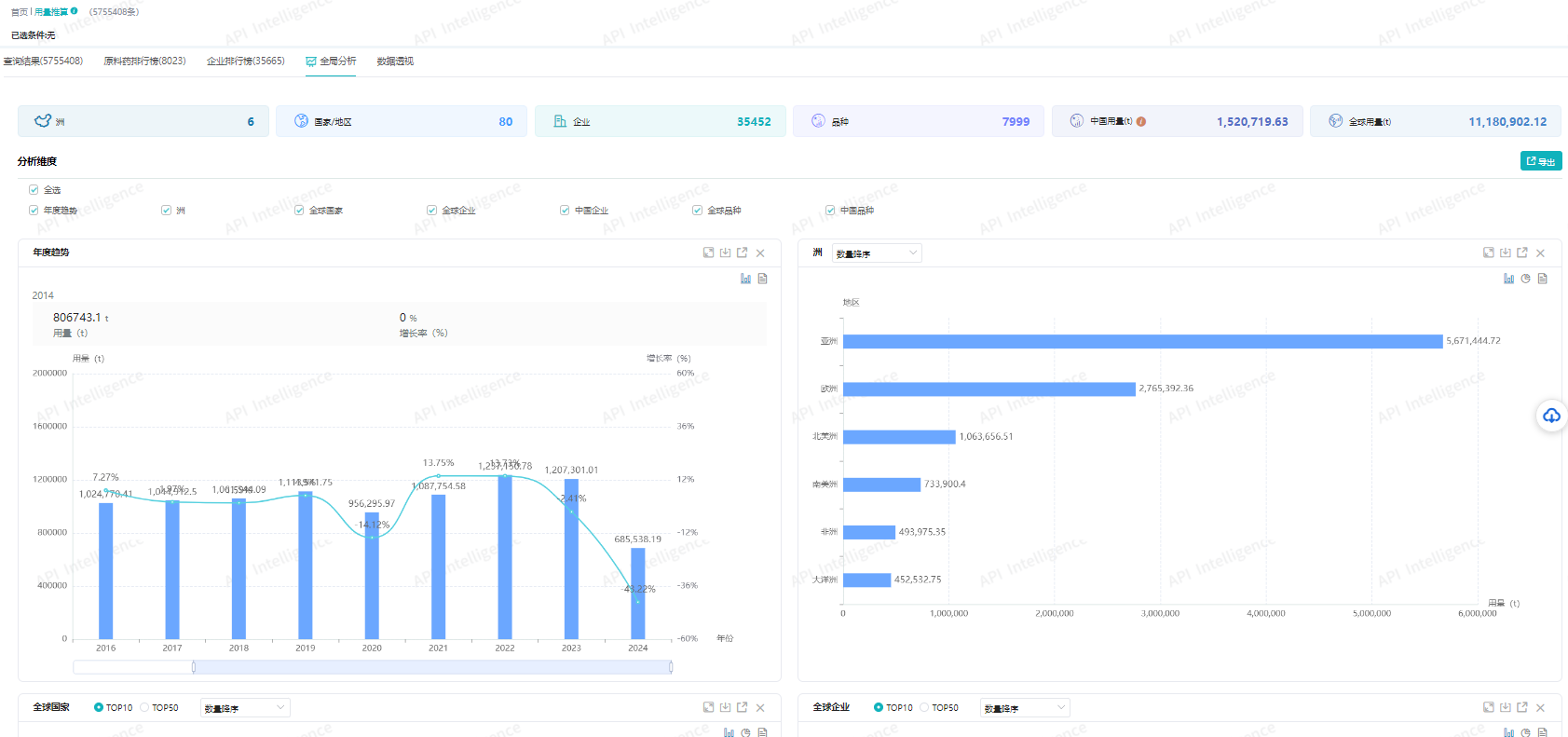
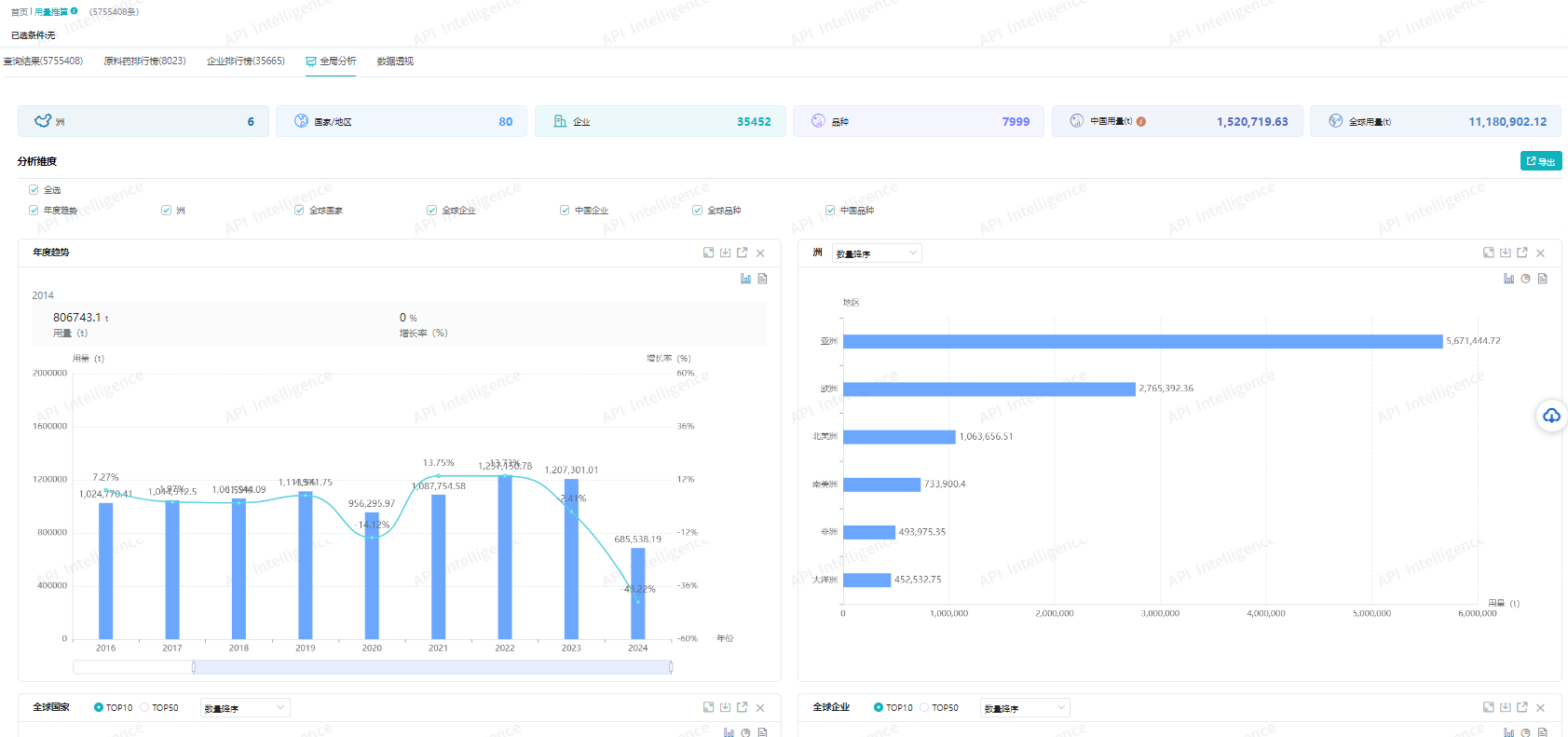
在实际应用的场景中,可通过其它板块的‘原料药用量估算’进行深度分析,利用原料药用量数据及品种、企业、国家市场筛选功能,推算出中间体在各品种、区域中的用量、占比及排行数据,精准分析潜在客户与竞争企业。

再深入一下,其实还可通过查询目标中间体的海关进出口信息,了解中间体的全球区域内的生产厂商分布、进出口趋势、进出口规模,主要市场分布及现状,便于掌握供应企业、竞争企业的布局,及时把控市场方向。
其实关于医药中间体的查询就是这么简单,很多时候不一定需要多么专业的深厚功底,关键在于找对工具与方法。







川公网安备51019002008863号
本网站未发布麻醉药品、精神药品、医疗用毒性药品、放射性药品、戒毒药品和医疗机构制剂的产品信息
收藏
登录后参与评论
暂无评论