1. 范围
1.1 本文介绍含有苯扎氯铵的液体制剂(一般为滴眼剂)在中试放大时苯扎氯铵含量的研究方法。
1.2 苯扎氯铵作为抑菌剂,在制剂中的含量低,滤芯对其有较明显的吸附作用。在放大生产时,容易出现过滤后苯扎氯铵含量降低,制品中含量不均等现象。
1.3 本文给出含有苯扎氯铵的液体制剂中试前对其风险的评估方式,以及研究思路和取样方式,目的是尽可能在中试阶段就摸索出使制剂成品中苯扎氯铵含量稳定,可重复的工艺条件。
2. 内容
2.1 苯扎氯铵水溶液的特性
苯扎氯铵在水中极易溶解,在水中溶解搅拌后很快形成均相溶液,理论上其含量是稳定的。但其水溶液的特点是振摇时产生多量泡沫。形成泡沫的苯扎氯铵溶液不再是均相的溶液,其上层的泡沫含有的苯扎氯铵含量较高,而下层清液的含量较低。
2.2滤芯内部结构
无菌制剂常用的除菌过滤滤芯为微孔折叠滤芯,其内部有大量的褶皱结构。与实验室常用的滤膜相比,材质虽然一致,但物理结构完全不同。不同材质的滤芯其微观结构也不尽相同。
2.3苯扎氯铵溶液在生产过程中起泡的机制
苯扎氯铵溶液由于其在振摇时易起泡的特性,在生产过程中会因多种操作起泡,包括:
(1)搅拌:为了使原辅料溶解及混匀,配液罐里都会有搅拌操作。搅拌时会使得苯扎氯铵少量起泡,搅拌速度越大,起泡越多。不过,总的来说,搅拌造成的起泡量较少,药液停止搅拌后泡沫会很快消散。
(2)自循环:有的生产线为了让配液罐及罐下附属管路内的药液含量均匀,会选择在配液完成后让药液在罐内及管路(不通过滤芯)进行自循环。这种操作比一般的搅拌会产生更多的泡沫,但停止搅拌后泡沫也会较快地消散。
(3)均质:均质搅拌一般用于混悬液生产中,目的是使高分子助悬剂尽快水合,或使不溶物粒径符合要求。均质搅拌相比一般搅拌,力度大得多,加之混悬剂本身粘度高,一般又含有表面活性剂,会产生大量泡沫,且短时间不容易消散,有时需采用真空消泡的工艺。
(4)过滤:过滤时药液通过充满褶皱的微孔折叠滤芯。药液在压力下通过阻碍的受力作用会使得这个过程大量起泡,且这个过程无法被观测到。
2.4风险评估
对于生产中苯扎氯铵起泡的几种机制,进行如下风险评估:

从上表看出,除菌过滤工艺是每个滴眼剂产品必有的工艺,在过滤过程中其起泡情况不能被观测到,过滤后苯扎氯铵的含量降低程度难以控制。因此,中试过程中应重点对过滤工艺进行研究。
2.5苯扎氯铵含量可接受标准
鉴于苯扎氯铵溶液的特性,以及滤芯的物理结构,苯扎氯铵在滤芯中的吸附难以避免。我们的目标是(1)通过滤芯后苯扎氯铵含量下降幅度可以接受;(2)灌装出的制剂苯扎氯铵含量均一。
制剂中苯扎氯铵含量的质量标准由抑菌效力试验确认,一般为80~120%或85~115%(试验中80%或85%含量的苯扎氯铵也能达到抑菌效力要求),限度较为宽松,且在制剂储存期间不会下降。因此通过滤芯后苯扎氯铵含量下降幅度不必限定过严,一般降低幅度在5%以内可以接受。
苯扎氯铵在滴眼剂中的用量一般在0.01%,有的产品用量在0.005%,浓度非常低。这种低浓度的物质含量检测参照中国药典,其RSD较为宽松。
如某产品苯扎氯铵用量在0.005%,参照中国药典2020年版9101分析方法验证指导原则关于样品待测成分的含量与精密度可接受范围关系;苯扎氯氨相当于50ppm,RSD限度为6%。

检测结果如下:

以上结果显示过滤前和过滤后最大的含量下降幅度高达6%,但计算RSD为2.30%,满足药典的要求,可以接受。
苯扎氯铵含量下降要求,及检测结果的RSD要求相对一般药物的API含量更为宽松,不符合一般直觉,对生产企业要提前沟通,解释时要引用法规内容,有理有据地说明。
2.6影响过滤的因素分析
了解了过滤过程苯扎氯铵含量被吸附的机理,现可将影响过滤的因素分析如下:

3. 中试方案示例
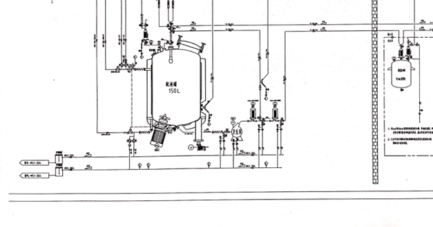
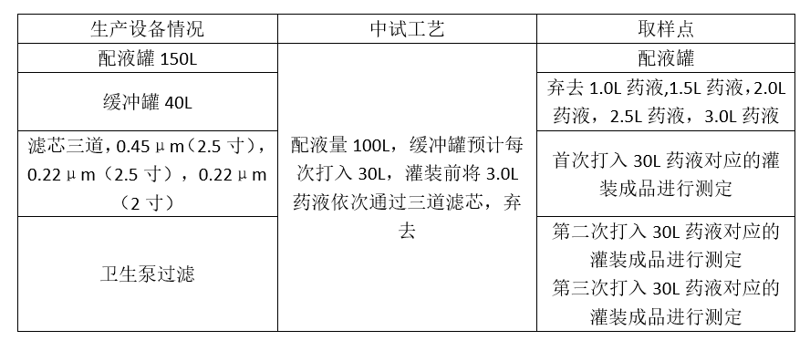
中试前要和生产企业沟通,充分了解设备情况及过滤时操作方式,生产企业既往的数据经验,可接受的弃液量等。
例:生产中苯扎氯铵取样设计


<END>








浙公网安备33011002015279
本网站未发布麻醉药品、精神药品、医疗用毒性药品、放射性药品、戒毒药品和医疗机构制剂的产品信息
收藏
登录后参与评论
暂无评论